在“双碳”目标与数字经济深度融合的当下,能源管理的数字化、智能化水平,已然成为科创园区高质量运营的核心竞争力。作为中关村科学城北部人工智能的标志性园区,中关村壹号锚定全球硬科技人工智能创新中心定位,携手爱博精电完成能源管理平台优化升级落地,以全维度的智慧升级,为超大型科创园区的能源管理打造了可复制的实践标杆。

科创地标之需能源管理痛点亟待破解
中关村壹号坐落于北京中关村科学城核心区,集聚众多前沿科技企业,融合企业办公、高端商务、活力商业等多元业态,能源消耗场景丰富、计量节点繁多,对能源管理的精细化、智能化要求颇高。

随着园区入驻企业不断增多,原有能源管理体系已难以适配发展需求,不仅地块间存在数据流通壁垒、信息孤岛问题显著,计量仪表数量增加后人工抄表效率低、误差大,同时公区与各业态用电流向计量不完整,能耗数据无法精准拆分,制约了能源精细化管理。
为此,园区物业方联合爱博精电共同确定平台升级方案,通过升级服务器系统并修复漏洞、打通多地块、配电室及第三方系统实现数据全域融合、全面排查核对现场回路、更换老旧故障仪表与采集器等措施,实现用电分项精准计量,有效提升运维效率,为园区能源科学管控与优化配置提供可靠的数据支撑。
六阶闭环推进打造高标准升级工程
为确保升级效果贴合园区实际运营需求,爱博精电为本次能管平台优化升级项目建立了“规划-实施-调试-验证-培训-验收”六阶闭环实施体系,明确各环节责任分工、时间节点与配合要求,全程以专业标准严格把控项目质量,历经数月精细化实施,各阶段核心工作高效落地。

基础保障阶段
完成系统全量数据备份导出,将多地块服务器系统升级至最新版本,修复安全漏洞、优化运行性能;同时完成各区域光纤物理连接,为数据高效互通夯实硬件基础。
数据融合阶段
开发并联调配电室第三方数据转发接口,新增网关完成二次调试,实现园区多地块、多系统、多维度能耗数据全域整合,在保留原有数据通道的前提下,保障数据传输的稳定与连续。
现场梳理阶段
制定标准化回路排查方案,联合园区物业完成公区、各业态配电箱全量梳理,统计仪表数量与计量回路信息,精准核对数据、完善计量覆盖,形成专业分析报告并确定软件实施方案。
硬件与模型优化阶段
完成原有采集器硬件升级与配置调整,结合园区业态分布、能耗特征搭建专属能耗模型,开展系统全联调,实现采集器数据重新上传与软件功能定制化配置。
验证测试阶段
全维度核对平台能耗数据,开展设备全面检查维护与系统压力测试,验证高负载下系统的稳定性与数据精准性,确保平台无故障平稳运行。
交付验收阶段
启动新系统试运行,组织园区运维人员开展专业操作培训,完成项目全流程竣工验收,实现从技术升级到实操能力落地的全链条交付。
项目通过整合配电室内以太网与工业网络,实现了能耗数据与设备运行数据的信息化集成,让园区总能耗、设备运行状态实现透明化监视;
借助专业的能耗分析工具,园区能够精准掌控各环节能源使用情况,通过优化能源分配方案减少无效消耗,既提升了能源管理效率与保障水平,也为园区能耗考核、管理决策提供了科学、专业的工具支撑。
三大核心转变解锁能源管新体验
本次焕新的能源管理平台,基于AcuEMS能源管理系统打造,通过系统重构、数据融合、硬件焕新、流程优化四大核心动作,深度融合园区能耗数据与运行数据,构建起“数据采集 - 实时监控 - 分析研判 - 预警处置 - 报表输出”的全流程能源管理体系,平台功能覆盖能源看板、峰谷能耗、远程抄表等核心模块,实现了园区能源管理从人工化到数字化、粗放式到精细化、分散式到一体化的三大核心升级。

全域可视,能耗态势一手掌控
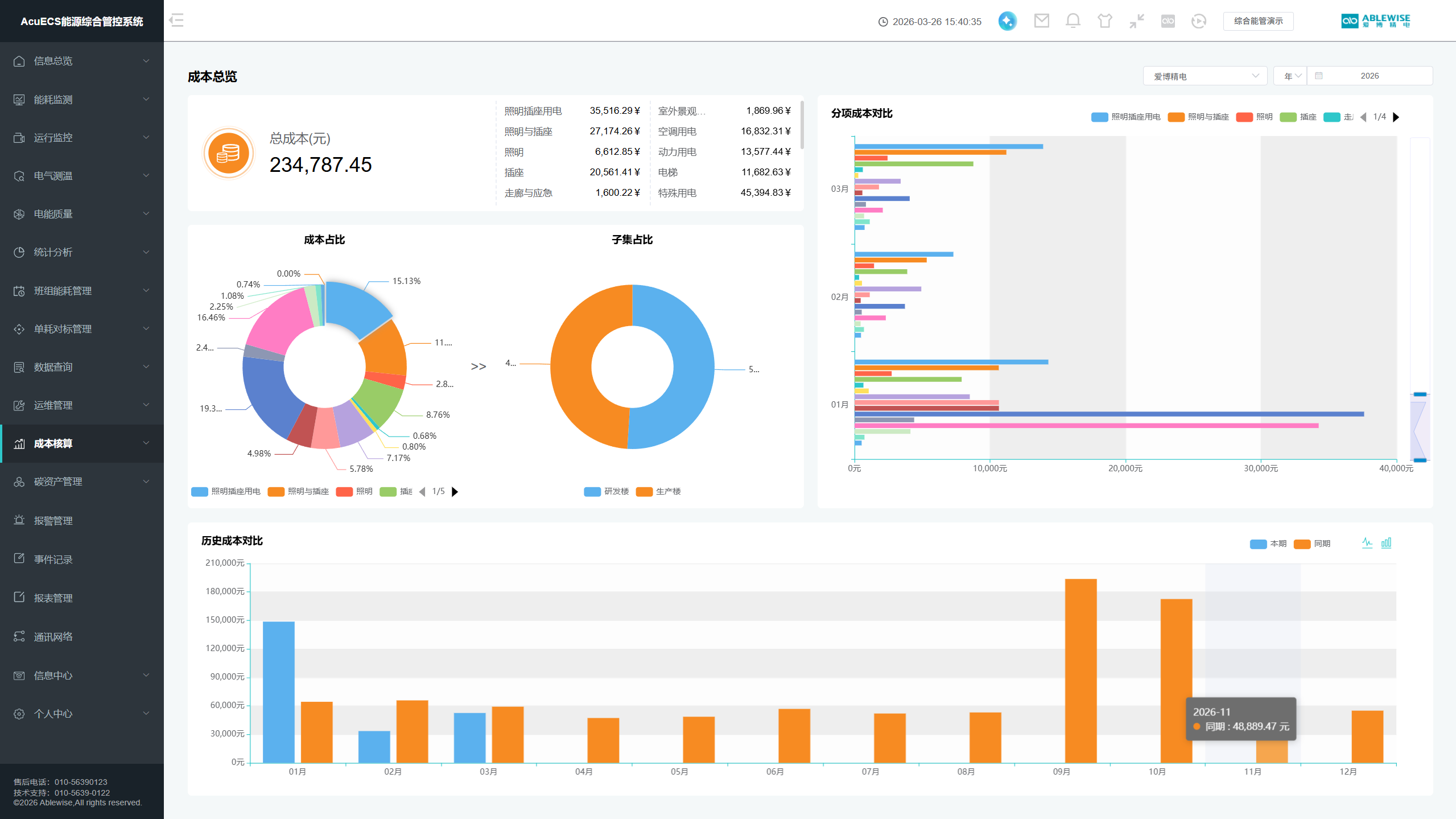
能源看板实现能耗数据可视化呈现,可实时查看各类能耗数据及变化趋势,直观展示能耗时空分布,为管理层决策提供全局数据参考。

精准计量,能耗成本科学核算
完善计量覆盖范围,实现用电分项精准计量,峰谷能耗模块自动统计能耗及对应费用,为园区错峰用电、成本优化提供精准数据支撑。

深度分析,能源规律精准挖掘
支持多维度能耗同环比分析,可拆解对比各类能耗数据,精准挖掘能源使用规律,为节能改造、能源优化分配提供科学依据。

高效运维,升级传统作业模式
远程抄表全面替代人工抄表,大幅提升工作效率、降低数据误差,支持抄表明细导出及能耗数据回溯,为复盘审计提供完整数据支撑。

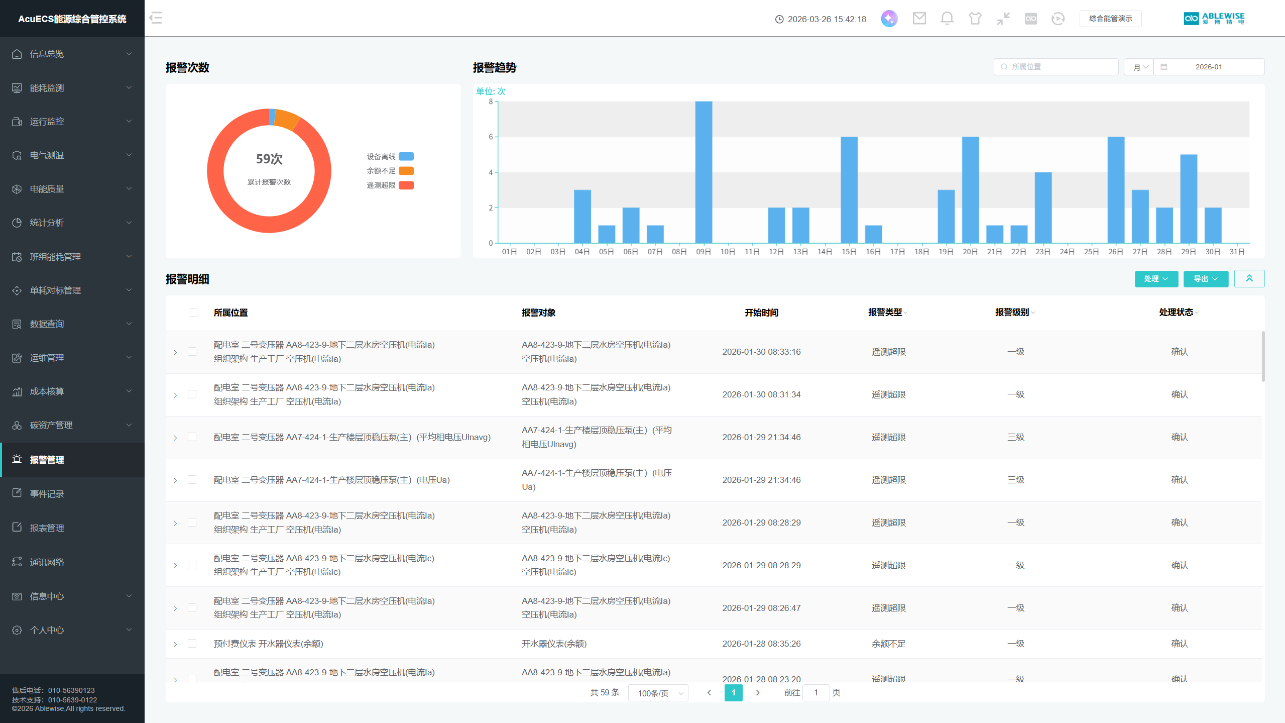
智能预警,设备运行全程守护
24小时不间断监控设备运行状态,精准定位异常问题并进行分级报警,实现故障早发现、早处置,全方位保障园区能源系统稳定运行。

树立行业标杆科创园区能源升级典范
中关村壹号能管平台优化升级项目的成功落地,不仅为园区自身搭建起数字化、智能化的能源综合管控体系,攻克了超大型科创园区能源计量、运维、分析的行业难点,更成为多元业态超大型科创园区能源管理升级的典型典范。